|
金属基复合材料(Metal Matrix Composite, MMC)是以金属或合金为基体,以纤维、晶须、颗粒等为增强体的复合材料。通过合理的设计和复合工艺,使之兼有金属良好的塑韧性和加工性能以及增强体的高比强 、比刚,更好的导热性、耐磨性以及尺寸稳定性等优点。在早期的金属基复合材料研究发展中,航空、航天、武器等军事技术的需求起到了巨大的推动作用,而在可预期的将来,汽车、电子等民用工业的迅速发展必为金属基复合材料提供更加广阔的应用前景。作为复合材料研究的一个重要代表,是从20世纪60年代初发展起来的。国外在研制硼纤维的基础上首先发展了硼/铝复合材料,并取得了成功。另外,由于价格较低的碳纤维迅速发展,至20世纪70年代中期研究工作主要集中于碳纤维增强铝。近年来,由于金属基复合材料及其增强体的研究不断深入及扩大,出现了碳化硅单丝粗纤维、束丝纤维、晶须、颗粒和氧化铝长纤维、短纤维等增强多种金属基复合材料。
金属基复合材料除力学性能优异外,还具有某些特殊性能和良好的综合性能,应用范围广泛。依据基体合金的种类可分为:轻金属基复合材料、高熔点金属基复合材料、金属间化合物基复合材料。按增强相形态的不同可划分为:连续纤维增强金属基复合材料、短纤维增强金属基复合材料、晶须增强金属基复合材料、颗粒增强金属基复合材料、混杂增强金属复合材料[1]。
作为金属基复合材料的基体有铝基、镁基、铜基、铁基、钛基、镍基、高温合金基、金属间化合物及难熔金属基等, 目前, 国内外学者研究的金属基复合材料基体主要集中在铝和镁两个合金系上。用其制成的各种高比强度、高比模量的轻型结构件广泛地应用于航天、航空和汽车工业等领域。铝基复合材料具有轻质、高强、高韧性、导热性较好的性能特点 , 且铝基复合材料适用的制备方法多,易于塑性加工,制造成本低。与铝基复合材料相比 , 镁基复合材料最大的优点是质量更轻,多用于航天、空间等对构件质量有严格要求的高技术领域。
增强体的选择要求与复合材料基体结合时的润湿性较好, 并且增强体的物理、化学相容性好, 载荷承受能力强, 尽量避免增强体与基体合金之间产生界面反应等。金属基复合材料的增强体是一些不同几何形状的金属或非金属材料。目前,其增强相已有很多,重要的有氧化铝纤维、硼纤维、石墨(碳)纤维、SiC 纤维、SiC 晶须;颗粒型的有SiC、碳化硼、钍化钛等 , 丝状的有钨、铍、硼、钢等。
连续纤维增强金属基复合材料
纤维增强金属基复合材料是利用无机纤维(或晶须)及金属细线等增强金属得到质量轻且强度高的材料,纤维直径从3~150μm(晶须直径小于1μm),纵横比(长度/直径)在102以上 。 在现有的各种类型增强体中,高性能连续纤维具有最明显的增强效果和更高的强度及刚度 。但连续纤维增强复合材料的复合和加工工艺独特、复杂、不易掌握和控制,因此该类复合材料的制造成本很高。连续纤维增强金属基复合材料主要用于较少考虑成本的航天、航空等尖端技术领域。
短纤维增强金属基复合材料
作为金属基复合材料增强体的短纤可分为天然纤维制品和短切纤维。天然纤维主要是一些植物纤维和菌类纤维素等,长度一般为35~150mm;短切纤维一般是由连续纤维(长纤维 )切割而成,长度1~50mm,用于金属基复合材料短纤维增强体的材料主要有Saffil-Al2O3、Al2O3-SiO2、SiC 等。与基体合金相比,短纤维增强金属基复合材料具有较高的比强度、比刚度和高耐磨性,其各向异性要远远小于连续纤维增强复合材料。主要用于汽车行业、电力行业等。
晶须增强金属基复合材料
晶须是指在特定条件下以单晶的形式生长而成的一种高纯度纤维。作为金属基复合材料的增强体使用的晶须使用最多、性能较好的是SiC、SiN4晶须,成本最低的是Al2O3·B2O3晶须。与连续纤维增强金属基复合材料相比,其各向异性极小;与短纤维增强复合材料相比,晶须增强复合材料的性能更高。主要用于航空航天等高新技术领域,如飞机架构、推杆加强筋等。
颗粒增强金属基复合材料
颗粒增强金属基复合材料是利用颗粒自身的强度,其基体起着把颗粒组合在一起的作用 , 颗粒平均直径在1μm以上,强化相的容积比可达90%。常用作金属基复合材料增强体的颗粒主要有:SiC、Al2O3、TiC、TiB2、NiAl、Si3N4等陶瓷颗粒,以及石墨颗粒、甚至金属颗粒。颗粒增强金属基复合材料是各向同性、颗粒价格最低、来源最广、复合制备工艺多样、最易成形和加工的复合材料。颗粒增强金属基复合材料的使用范围最广,不仅包括航空、航天及尖端军事领域,还适用于交通运输工具、微电子、核工业等商业应用。
金属基复合材料的复合制备工艺复杂、技术难度较大,但制备技术研究是决定该类材料迅速发展和广泛应用的关键问题。所以,研究开发实用有效的制备方法一直是金属基复合材料的重要问题之一。目前,虽然已经研制出不少复合工艺,但都存在一些问题。按照制备过程中基体的温度,将其工艺分为液相工艺、固相工艺和其他工艺。如下图为金属基复合材料的制备工艺[2]。

镁基和铝基复合材料是目前研究最多的金属基复合材料,镁基和铝基的熔点相近,因此这两种材料的制备方法和工艺相似。颗粒、晶须、纤维增强镁基和铝基复合材料的制备方法主要有粉末冶金法、搅拌铸造法、挤压铸造法和原位合成法。
粉末冶金法是最早用来制备金属基复合材料的一种固态制备法,可以制备复合材料坯锭以供挤压、轧制、锻压和旋压而最终成形,又可以直接近终成形形状复杂的复合材料零件 。 粉末冶金是将基体合金的粉末和增强材料均匀混合,经压制后在烧结即可。制备的步骤可以分为:粉末筛分;粉末与增强材料混合;将增强材料与基体合金粉末的混合体压制;除气;最终挤压、锻造、轧制或者其他加热加工工艺使之团结。其中,混粉、压实、烧结三步骤对复合材料的微观组织和性能有很大的影响。粉末冶金法适用于制备各种颗粒或晶须增强的金属基复合材料[3]。
一、混粉
一般混粉的方式有普通干混、球磨及湿混。在这三种混粉方式中,普通干混及湿混容易出现增强体分布不均匀及大量的团聚、分层等现象,通常较为常用且有效的是球磨。
二、粉末预压
在混粉结束后,即进行粉末预压处理。粉末预压成形方法主要有冷压和冷等静压。相比之下,冷压是最为经济、常用的粉末预压成坯法。由于粉末生坯在加热过程中将释放大量的水蒸气、氢气、二氧化碳和一氧化碳气体,所以生坯在热加工前应经过除气处理,避免制品中出现气泡和裂纹;除气温度一般应等于或者稍高于随后的热压、热加工变形和热处理温度,以避免压块中残存的水和气体造成材料中产生气泡和分层。
三、固化
在粉末除气后,对其进行致密化处理,即烧结、热压、热等静压及热挤压松散的粉末或预压的粉末。热挤压工艺在确保低成本和高生产率的情况下,通过单轴冷挤压成坯,经过除气后,以一定速率升至一定的温度,并按照一定的挤压比进行热挤压,再进行后期的热处理,得到最终的材料。这种将粉末冶金与后续致密化处理(如挤压、轧制等)结合起来的粉末成形工艺,使粉末能够在短时高温、高压作用下发生塑性变形,进而实现粉末颗粒间的结合。相比高成本的热等静压工艺,粉末热挤压工艺综合优势更为明显,可直接得到物理和力学性能优异的材料。
粉末冶金工艺的主要设备
1. 球磨机:球磨机是物料被破碎之后,再进行粉碎的关键设备。球磨机是工业生产中广泛使用的高细磨机械之一,其种类有很多,如管式球磨机,棒式球磨机,水泥球磨机,超细层压磨机。球磨机适用于粉磨各种矿石及其它物料,被广泛用于选矿,建材及化工等行业,可分为干式和湿式两种磨矿方式。

2. 冷等静压机:冷等静压机是将装入密封、弹性模具中的物料,置于盛装液体或气体的容器中,用液体或气体对其施 加以一定的压力,将物料压制成实体,得到原始形状坯体 。压力释放后,将模具从容器内取出,脱模后,根据需要将坯体作进一步的整形处理。

3. 冷挤压机:冷挤压压力机主要用于在室温条件下对钢或有色金属材料进行挤压、压印箐体积变形的冲压工艺。

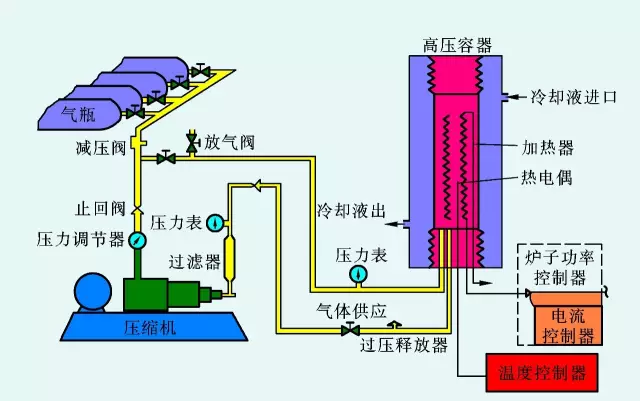
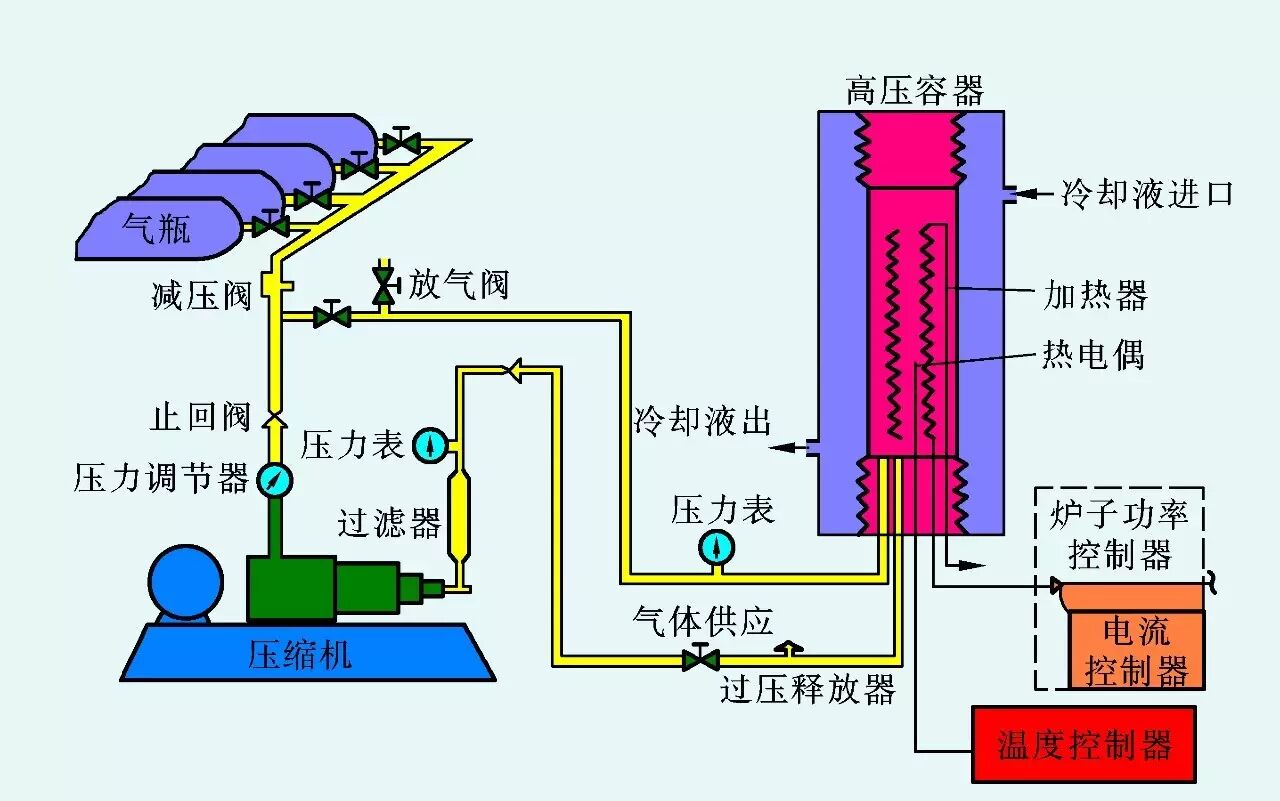
4. 热等静压:热等静压机是利用热等静压技术在高温高压密封容器中,以高压氩气为介质,对其中的粉末或待压实的烧结坯料(或零件)施加各向均等静压力,形成高致密度坯料(或零件)的方法的仪器设备。

粉末冶金工艺的优点是:
1. 制备温度较低,减少了基体与增强相之间的界面反应,减少了界面上硬质化合物的生成,具有良好的机械性能;
2. 增强体的体积分数可以任意改变,且可以制的高体积分数的复合材料;
3. 增强体在基体中的分布相对较为均匀,有利于机械性能的提高。
粉末冶金工艺的缺点是:
1. 工艺设备复杂,成本较高;
2. 仅限于制作锻压件,不易制造形状复杂的零件,所以许多粉末冶金零件仍需要加工成型;
3. 生产过程中存在粉末燃烧、爆炸等危险;
4. 一般都存在内部组织不均匀性。
也正是由于其缺点,粉末冶金法没有实现大规模的产业化生产。
搅拌铸造工艺是在1968年由S.Ray开发出来一种制备金属基复合材料的方法,是通过机械搅拌装置使颗粒增强体与液态金属基体混合,然后通过常压铸造或者真空常压铸造或压力铸造制成复合材料锭子或零件。其工艺原理是:利用高速旋转的搅拌器桨叶搅动金属熔体 ,使其因剧烈流动而形成以搅拌旋转轴为中心的漩涡,将增强材料投放到漩涡中,依靠漩涡的负压抽吸作用让增强材料进入金属熔体,经过一段时间的搅拌,是增强材料的均匀分布于熔体中。下图为流程图[4]。

根据铸造时基体金属形态的不同分为液态搅拌铸造(即在液态金属中加入增强相,搅拌一定时间后进行浇注)、半固态搅拌铸造(在半固态金属熔体中加入增强相,搅拌一定时间后进行浇注)和搅熔铸造(在半固态金属中加入增强相,搅拌一定时间后升温至基体合金液相线温度以上,在搅拌一定时间后进行浇注)三种。
在液态下,熔体的表观粘度在一定温度下保持不变,属于牛顿流体;而当在处于半固态时,熔体的表观粘度在一定温度时随着搅拌速度和时间变化而变化,属于非牛顿流体。在不同搅拌温度下,流体类型和剪切力的变化规律不同,因此搅拌温度不同对颗粒的搅拌效果不同,进而影响到颗粒的润湿和分布状况。在半固态搅拌时,由于有部分固相的小颗粒存在,这些固相颗粒在搅拌过程中将对增强体产生碰撞和摩擦,对增强体的表面起到了清洗的作用,有利于增强体和基体之间的润湿和结合,而在液态区间搅拌没有这种效果。
搅拌器的选择
搅拌是搅拌铸造最主要的影响参数。因此搅拌器的选择尤为重要。搅拌器的类型和位置搅拌器的类型和位置能够直接影响到搅拌的效果。在相同的搅拌速度下,不同的类型搅拌器将产生不同的涡流强度和剪切速率以及不同形状的流型,进而影响到颗粒在熔体中的分散效率和吸入气体夹杂的程度。搅拌器还能够影响在轴向方向的次流速度,这对颗粒分布也有重要影响。另外,搅拌器的搅拌叶片数和采用搅拌器的数量对搅拌效果有重要影响。搅拌器的叶片数量不同,将导致不同的剪切速率。搅拌器数量会影响到搅拌过程中流体的流型,进而影响颗粒的分布。而且还要根据坩埚直径与合金液体的高度比例来确定采用多搅拌器还是单搅拌器。

搅拌复合工艺最大的优点在于采用常规的熔炼设备,成本低廉,可以制备精密复杂零件 , 是最适宜商业化生产的制备方法之一。但仍存在一些问题有待解决,如:铸造缺陷(气体 、 夹杂物的混入),颗粒分布不均匀,另外,复合需要较长时间和较高温度,基体金属与颗粒之间易发生截面反应,颗粒的增加会使金属熔体的粘度增大,使颗粒再混入变形区,增强体的体积分数一般不超过25%。
挤压铸造法是通过压机将液态金属强行压入增强材料的预制件中以制备复合材料的一种方法。其过程是先将增强材料制成一定形状的预制件,经干燥预热后放入模具中,浇注入熔融金属,用压头加压,液态金属在压力下浸渗入预制件中,并在压力下凝固,制成接近最终形状和尺寸的零件,或供用塑性成形法二次加工的锭坯。挤压铸造工艺制备金属基复合材料主要分为两个阶段,预制体制备阶段和基体合金浸渗阶段。要制备出高性能的金属基复合材料,首先必须制备出高品质的预制体,其次采用适当的浸渗条件。
增强材料预制体的制备方法有两种:干法和湿法,较为常用的是湿法。湿法的工艺过程有增强材料浸泡和分散、添加粘接剂、增强材料过滤、模压成型、烘干处理、高温烧结等阶段。高质量的预制体是挤压铸造工艺制备金属基复合材料的先决条件。预制体中出现任何缺陷,如裂纹、纤维缠结、纤维折断以及纤维分布不均匀,都会影响基体合金的浸渗,而且在后续的二次加工中也难以消除。此外,为使预制体在压铸过程中能够承受较大的压力而不发生变形和开裂,预制体制备时必须加入粘结剂,以增加其强度[5]。

粘结剂的种类和含量都对预制件的性能有很大的影响。因此选择合适的粘合剂种类及含量对提高复合材料性能具有重要的现实意义。粘合剂通常为含量在3%~5%范围内含二氧化硅的硅胶粘结剂或硅胶粘结剂+有机胶混合粘结剂。对大多数复合材料体系都十分实用,但是对于镁基复合材料而言,由于Mg可能会和硅熔粘结剂中的有效成分二氧化硅发生反应,所以镁基复合材料一般使用偏磷酸铝粘结剂。
挤压铸造法特点:可以制备出增强相非常高体积分数(40%~50%)的金属基复合材料, 由于在高压下凝固, 既改善了金属熔体的浸润性, 又消除了气孔等缺陷,因此, 挤压铸造法是制造金属基复合材料质量较好,可以一次成型。挤压加工有助于提高SiC颗粒分布的均匀性, 挤压棒料中的SiC颗粒在挤压方向上定向、有序排列;挤压加工可以消除SiC/Al复合材料中的疏松、气孔等缺陷, 大幅度提高复合材料的强度和塑性。然而, 在制备金属基复合材料时, 应该适当地控制挤压力地大小, 挤压力过大会引起金属熔体产生湍流, 产生内部气泡和基体氧化。也会破坏复合材料地增强相, 降低其力学性能。挤压铸造法的不足之处主要受到大体积产品的形状和尺寸的影响, 因而,针对大体积的零件挤压铸造法适应性不高。
挤压铸造设备:挤压压铸机
由于传统压铸机有全液压式和曲肘式两种不同的机型,在进行传统普通压铸时没有分别 , 但如果用作挤压压铸时就不同了。挤压压铸与普通压铸的分别在于,铸件在充型之后,挤压压铸增加了一个主缸动力向前推进进行补缩的工步,而普通压铸则只是自然冷却,没有补缩的工步。挤压压铸的挤压补缩比压约为普通压铸压射比压的5-10倍。以挤压压铸的挤压比压衡量,现时除了用四柱油压机改造的立式开模浇注挤压铸造机符合挤压铸造主体技术指标外,其余装置实现的,还只是属于传统压铸所属工艺范围,还不是真正意义上的挤压铸造。而挤压压铸的主体技术特征,是体现“普通压铸充型,挤压铸造补缩”原理,它是利用现有压铸机完善的压射系统进行充型,同时又尽限度避开金属液相充型时帕斯卡定律对充型条件的制约。

原位生成法指增强材料在复合材料制造过程中, 在基体中自己生成和生长的方法。增强材料以共晶的形式从基体中凝固析出, 也可与加入的相应元素发生反应、或者合金熔体中的某种组分与加入的元素或化合物之间的反应生成。前者得到定向凝固共晶复合材料, 后者得到反应自生成复合材料。常见原位合成技术主要方法有: 自蔓延高温合成法 、放热弥散法、直接反应合成法 、反应自发浸渗法 、重熔稀释法等[6]。
原位生成复合材料的特点:增强体是从金属基体中原位形核、长大的热力学稳定相, 因此, 增强体表面无污染, 界面结合强度高。而且, 原位反应产生的增强相颗粒尺寸细小、分布均匀, 基体与增强材料间相容性好, 界面润湿性好, 不生成有害的反应物, 不须对增强体进行合成 、预处理和加入等工序,因此, 采用该技术制备的复合材料的综合性能比较高, 生产工艺简单, 成本较低。从液态金属基体中原位形成增强体的工艺, 可用铸造方法制备形状复杂、尺寸较大的净近成形零件。
除了上述方法外,金属基复合材料的制备方法还有很多如喷射成型法、机械合金化法等。当前虽然金属基复合材料的制备工艺及理论研究发展很快, 但仍处在研究阶段, 还未进入批量生产,少量产品虽有制品, 但距离实际应用还有一段距离。金属基复合材料在提高强度、硬度、弹性模量的同时, 却大大地降低了其塑性, 不利于对复合材料二次塑性加工。但随着半固态成形技术和理论不断成熟与发展。为金属基复合材料的半固态成形开拓了新的发展方向。
|